GNOME
GNOME is a desktop environment that aims to be simple and easy to use.
In Athena OS, GNOME has been configured in order to decrease the usage complexity and to improve the user desktop experience.

The environment consists of several applications that will shown in this chapter.
Desktop
Section titled “Desktop”The desktop is pretty simple in terms of elements.
GNOME top bar is composed of Logo Menu extension that provides a menu to access to several resources as settings, software center and application list.

As example, by clicking on Software Center… you can access to its application for getting the applications you need. Note that the shown applications are managed by flatpak and they are retrieved from Flathub, not from Arch repository or Nix repository. By default, no apps are shown because you need to install flatpak and packagekit packages.

One of main menus in GNOME is Arc Menu that allows you to quickly access to Blue and Red Team tools, as well as usual application and system instruments

Next to Arc Menu, a calendar is placed along with an incoming notifications view

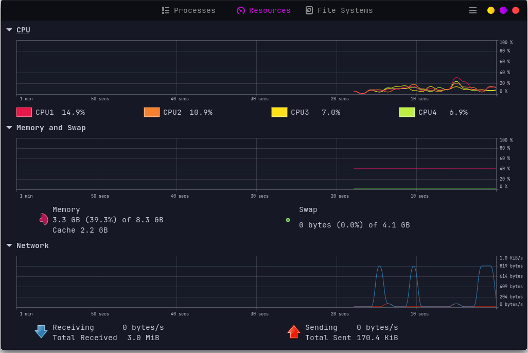
On the right side of the top bar, you can find some metrics about the system resource consumption.

It gives you also information about physical metrics as Temperature, Voltage and Fan. Furthermore, by the buttons on the bottom side, you can access to other resources as GNOME Monitor.

Going forward, the Pop Shell extension allows you to change some settings and mainly to switch between stacked windows and tiling windows.

At the end there is the power and settings menu that could be used for using power options (shutdown, reboot, logout), accessing system settings or taking screenshots.

At the bottom side of the desktop, a Menu Dock has been implemented showing the pinned applications of the system and the active ones.

By pressing Super key (i.e., Windows key), or by the Menu Dock on Show Apps or Logo Menu on App Grid button, you can access to the installed applications.

Default GNOME usually does not show desktop icons. Here, you can have them.

Customization
Section titled “Customization”I you wish to change some GNOME elements in Athena OS, you can follow this guide to get the right steps and transform Athena according to your taste.
GNOME is composed of several resources and we will discuss each one of them in order to tweak it as possible.
Background
Section titled “Background”Backgrounds are stored in:
/usr/share/backgrounds/ folder.
/run/current-system/sw/share/backgrounds/ folder.
If you wish to change only the background, you can do it by different ways.
The first one is to go to the top-right power button -> gear icon -> the Settings window appears -> Appearance -> click on Add Picture… and select your favourite background.

Here you can change also if applying a light or dark theme.
Another method is to use GNOME Tweaks. Go to the App Grid or press Super key two times, and search for GNOME Tweaks or Tweaks, usually it is inside the Utilities group and launch it.
When the GNOME Tweaks is opened, move to Appearance tab and tweak your image and its adjustment under the Background section.

An additional method is by terminal. Run:
gsettings set org.gnome.desktop.background picture-uri-dark background.pnggsettings set org.gnome.desktop.background picture-options stretchedstretched is used to adjust the image in order to fill the entire screen.
Mouse Cursor
Section titled “Mouse Cursor”If you wish to customize your mouse pointer:
download one mouse cursor theme. Look at GNOME Look and select Cursors category.
Once downloaded, place the cursor folder in /usr/share/icons/ to apply it at system-wide or ~/.local/share/icons/ to apply only for your user.
setup it in a declarative manner by Nix modules.
Then, go to the App Grid or press Super key two times, and search for GNOME Tweaks or Tweaks, usually it is inside the Utilities group and launch it.
When the GNOME Tweaks is opened, move to Appearance tab and select your cursor theme on Cursor field.

You can apply a cursor theme also by terminal by running:
gsettings set org.gnome.desktop.interface cursor-theme <cursor_theme_foldername>If you wish to customize the icon theme:
download one of it. Look at GNOME Look and select Full Icon Themes category.
Once downloaded, place the icon folder in /usr/share/icons/ to apply it at system-wide or ~/.local/share/icons/ to apply only for your user.
setup it in a declarative manner by Nix modules.
Then, go to the App Grid or press Super key two times, and search for GNOME Tweaks or Tweaks, usually it is inside the Utilities group and launch it.
When the GNOME Tweaks is opened, move to Appearance tab and select your icon theme on Icons field.
![]()
You can apply an icon theme also by terminal by running:
gsettings set org.gnome.desktop.interface icon-theme <icon_theme_foldername>If you wish to change the theme of top bar and the GTK windows:
download one of it. Look at GNOME Look and select GTK3/4 Themes category. Download only themes that are compatible with the actual installed version of GNOME.
Once downloaded, place the theme folder in /usr/share/themes/ to apply it at system-wide or ~/.local/share/themes/ to apply only for your user.
setup it in a declarative manner by Nix modules.
Then, go to the App Grid or press Super key two times, and search for GNOME Tweaks or Tweaks, usually it is inside the Utilities group and launch it.
When the GNOME Tweaks is opened, move to Appearance tab and select your theme on Shell (for top bar) and Legacy Applications (for GTK windows) fields.

You can apply an theme also by terminal by running:
gsettings set org.gnome.desktop.interface gtk-theme <theme_foldername>gsettings set org.gnome.desktop.wm.preferences theme <theme_foldername>gsettings set org.gnome.shell.extensions.user-theme name <theme_foldername>If you wish to apply one of the complete themes prebuilt for Athena OS:
the theme folder must always be stored in /usr/share/themes/ or ~/.local/share/themes/
If you wish to apply one of the complete themes prebuilt for Athena OS, you can use athena-tweak-tool.
edit /etc/nixos/configuration.nix file and set theme value as desired.
Once applied the new theme, if you are on Xorg, press ALT + F2, then type r and press Enter for restarting GNOME Shell and close and reopen the terminal. If you are on Wayland, logout or reboot the system.
Usually the customization of fonts could be application-specific (for example for a terminal). By GNOME Tweaks, you can try to set your preferred font. Open GNOME Tweaks and move to Fonts section.

GNOME Extensions
Section titled “GNOME Extensions”In Athena OS, GNOME leverages on different GNOME Extensions that can be customized as you wish. Their settings can be accessed by clicking on Logo Menu on top-left in the top bar and then on Extensions or by the App Grid and search for Extensions. The Extensions window will list all the enabled and disabled GNOME extensions, and their settings can be managed by clicking on the related Settings button.

AppIndicator
Section titled “AppIndicator”It shows tray icons on the top bar for supported running applications.

Arc Menu
Section titled “Arc Menu”A highly-customizable application menu.

By its settings, you can set several tweaks and change menu layout to make it like KDE, GNOME, XFCE menus and others.
Desktop NG Icons
Section titled “Desktop NG Icons”This extension shows icons on desktop. You can customize its settings as you prefer.
![]()
Fly-Pie
Section titled “Fly-Pie”It is the base of PWNage Menu, Blue Team Menu and Red Team Menu.

You can customize them or adding a new circular menu by accessing to its settings.

Logo Menu
Section titled “Logo Menu”The top bar is characterized by a Linux logo icon on its left side.

You can customize it by accessing to its settings.

Top Bar Organizer
Section titled “Top Bar Organizer”It allows you to organize the position of the elements on the top bar. If you would like to change their position, just access to its settings.

Ubuntu Dock
Section titled “Ubuntu Dock”It is the base of Payload to Dock. You can customize it by pinning and unpinning applications or changing its style by its settings.

Vitals
Section titled “Vitals”It monitors the physical parameters and resources of your system in a dynamic manner. You are free to customize it as you wish by its settings.

Keybindings
Section titled “Keybindings”Here are reported some useful keybindings set by default in Athena OS GNOME.
| Keybind | Description |
|---|---|
| CTRL + ALT + T | Open the Terminal |
| Super | Multi-desktop environment |
| Super + Super | Switch between desktop and application grid |
| Super + E | Open the File Manager |
| Super + L | Lock the screen |
Side Installation
Section titled “Side Installation”To install Athena OS GNOME environment on side of an existing environment, run:
sudo pacman -S athena-gnome-configdconf load /org/gnome/settings-daemon/plugins/media-keys/ < /usr/share/athena-gnome-config/dconf-custom-keybindings.inidconf load /org/gnome/mutter/ < /usr/share/athena-gnome-config/dconf-mutter.inidconf load /org/gnome/desktop/ < /usr/share/athena-gnome-config/dconf-desktop.inidconf load /org/gnome/shell/ < /usr/share/athena-gnome-config/dconf-shell.iniThen reboot. On Login Manager, select GNOME Wayland or GNOME Xorg session and login.
If your theme is not correctly displayed, run athena-theme-tweak to set or change the current environment theme.
To set Athena OS GNOME environment on side of an existing environment, just edit /etc/nixos/configuration and change desktop variable to gnome. Finally, run:
sudo nixos-rebuild switchIf needed, reboot. On Login Manager, select GNOME Wayland or GNOME Xorg session and login.